Overview
The new Cost Analysis Dashboard is a revamped version of a legacy dashboard. It gives you insight into your costs over time, at a GL, Vendor, Category, Company, or Location Level.
This dashboard also includes the Hot List Report, which helps you better understand item-level price variance over a given time period.
Understanding how Cost Analysis works will help you make better decisions. The report's data automatically updates with every invoice processed.
How it works
Cost Analysis Dashboard - Overview - Watch Video
Where can I find the Cost Analysis Dashboard?
The Cost Analysis Dashboard appears under the “Dashboard” section of the Reports Module.
Reports -> Dashboard -> Cost Analysis
How do I use the Cost Analysis Dashboard?
The Cost Analysis Dashboard provides powerful insights into your expenses, helping you better understand where your money goes and how to optimize costs to improve your bottom line.
Filtering the data
Filters let you focus the Cost Analysis Dashboard on a specific location, GL, vendor, category, and/or timeframe. Set these filters by using the filters under the header.
When you apply a filter, the dashboard adjusts accordingly, providing detailed information about your expenses.

How do I use the date filter for a specific invoice date range?
Select the “Invoice Date Filter” → Select the left arrow highlighted in the image below
Select the “Specific Dates” option from the menu
Apply the custom date range you would like to view the dashboard data for
What are the elements of the Cost Analysis Dashboard?
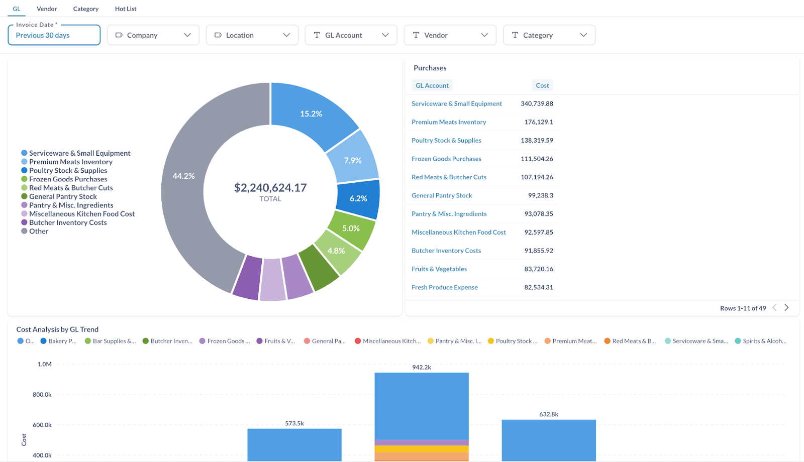
The Cost Analysis Dashboard has 2 main elements: the pie chart & the bar graph. Each provides different insights into your expenses.
Pie chart The pie chart shows how different selections contribute to your overall cost. To explore a category, click a wedge on the pie chart at the top. The report will update to show the various subcategories that contribute to that category.
Bar graph The bar graph shows your weekly cost trend. Hovering over one of the bars will show you the total and gives you the option to drill into that timeframe:
What can I learn from the Cost Analysis Dashboard?
Cost Analysis shows you where your money has gone, but you can easily manipulate the Cost Analysis Dashboard to answer specific questions. Examples of questions you might ask include:
How much money did I spend last week?
How much did I spend last month with a specific vendor?
How much Hotel A spent last month?
How much did I spend on produce last quarter?
How has the price of a particular item changed over time?
What is the Hot List Report?
Overview:
The Hot List Report monitors vendor pricing based on your invoice data and purchasing habits. It compares the current price for a specific SKU (item) from a specific vendor to that vendor's previous price(s) for that SKU. If a SKU's price increases, the Hot List shows the percentage change in red. If a SKU's price decreases, the percentage change appears in green.
Hot List automatically updates with every invoice processed.
How is the Hot List organized?
The Hot List does not automatically show the highest percentage change or cost impact at the top. It defaults to showing a “smart sort” created using several factors, including how much the price has changed, how often you purchase the item, how much of that item you purchase, and more.
You can click a column header to change how the report is organized, and click the header again to view the list in ascending or descending order.
Can I get more detailed Hot List information?
The Hot List Report displays recent price changes and gives you access to the data associated with those purchases. The Hot List becomes more granular as you move from the full list to an individual item and the invoices related to that item. You can get more information about your expenses by drilling down to the invoice level.
What does Cost Impact mean?
“Cost Impact” is a projection of how much you stand to save or lose in your chosen timeframe (e.g., 1 week, 1 month, or 1 year) and your usual purchase habits given the item's current unit price. If any of those factors change, the Cost Impact will also change.
What can I learn from the Hot List Report?
Hot List helps you track vendor prices and brings relevant changes to your attention. Examples of questions you can answer using the Hot List Report include:
How much has the price changed for this item since I last purchased it?
How much of a cost impact will that new price have over time?
Which item prices should I be most concerned about?
FAQs
Q1. Why can I see uncategorized GL data?
Customers running on enhanced dimensions will receive the update soon to fix this issue.
Q2. How is the categorization of items done in the invoice?
The item categorization is tracked at a line item level, not the manual account split level. Eventually, a provision will be made to track manual account splits.
Q3. Does the depth of cost analysis include the Cost Accounting Modules of Customer ERPs?
COGS that are derived from transactions beyond the invoice flow are NOT tracked in the cost analysis dashboard (eg: labour costs, rebates, etc.)
Q4. Who will get access to this dashboard?
Users with non-view-only roles will be able to access the dashboard. In case of a specific requirement, contact your CSMs.
Additional Info
For further assistance, contact Ottimate Support by emailing support@ottimate.com or clicking here.
Was this article helpful?
That’s Great!
Thank you for your feedback
Sorry! We couldn't be helpful
Thank you for your feedback
Feedback sent
We appreciate your effort and will try to fix the article









